Kestra is language agnostic - Run custom scripts.
Run custom Python, R, Julia, Node.js, Shell scripts and more in isolated Docker containers.
Tasks running in Docker containers
Many tasks in Kestra will run in dedicated Docker containers, including among others:
- Script tasks running Python, Node.js, R, Julia, Bash, and more
- Singer tasks running data ingestion syncs
- dbt tasks running dbt jobs
Kestra uses Docker for those tasks to ensure that they run in a consistent environment and to avoid dependency conflicts.
The above tasks require a Docker daemon running on the host. Refer to the Troubleshooting guide if you encounter any issues configuring Docker.
Defining a Docker task runner
To run a task in a Docker container, set the taskRunner
property with the type io.kestra.plugin.scripts.runner.docker.Docker
:
taskRunner:
type: io.kestra.plugin.scripts.runner.docker.Docker
Many tasks, including Python, use the io.kestra.plugin.scripts.runner.docker.Docker
task runner by default.
Using the containerImage
property, you can define the Docker image for the task. You can use any image from a public or private container registry, as well as a custom local image built from a Dockerfile. You may even build a Docker image using the Docker plugin in one task and reference the built image by the tag in a downstream task.
containerImage: ghcr.io/kestra-io/pydata:latest
The taskRunner
property also allows you to configure credentials
with nested username
and password
properties to authenticate a private container registry.
id: private_docker_image
namespace: company.team
tasks:
- id: custom_image
type: io.kestra.plugin.scripts.python.Script
taskRunner:
type: io.kestra.plugin.scripts.runner.docker.Docker
credentials:
username: your_username
password: "{{ secret('GITHUB_ACCESS_TOKEN') }}"
containerImage: ghcr.io/your_org/your_package:tag
script: |
print("this runs using a private container image")
The task documentation of each script task (e.g., Python, R, Julia, Node.js, and Shell) provides more details about available taskRunner
properties.
Run a script without a language plugin
You can also use the Docker Task Runner to run scripts of a programming language that does not have a plugin built in to Kestra like Python, Julia, and the others above. Below we use a combination of Namespace files and the Docker task to run a simple script written in Go.
Our flow looks as follows with the container image specifying the latest image for Go, golang:latest
. Also make sure to enable Namespace files with enabled: true
.
id: golang
namespace: tutorial
tasks:
- id: go
type: io.kestra.plugin.scripts.shell.Commands
taskRunner:
type: io.kestra.plugin.scripts.runner.docker.Docker
containerImage: golang:latest
namespaceFiles:
enabled: true
commands:
- go run scripts/hello_world.go
Next, we need to make sure the scripts/hello_world.go
path exists in our Namespace file directory. After saving your flow, click on Files and add the following file into a folder called scripts
:
package main
import "fmt"
func main() {
fmt.Println("Hello, World!")
}
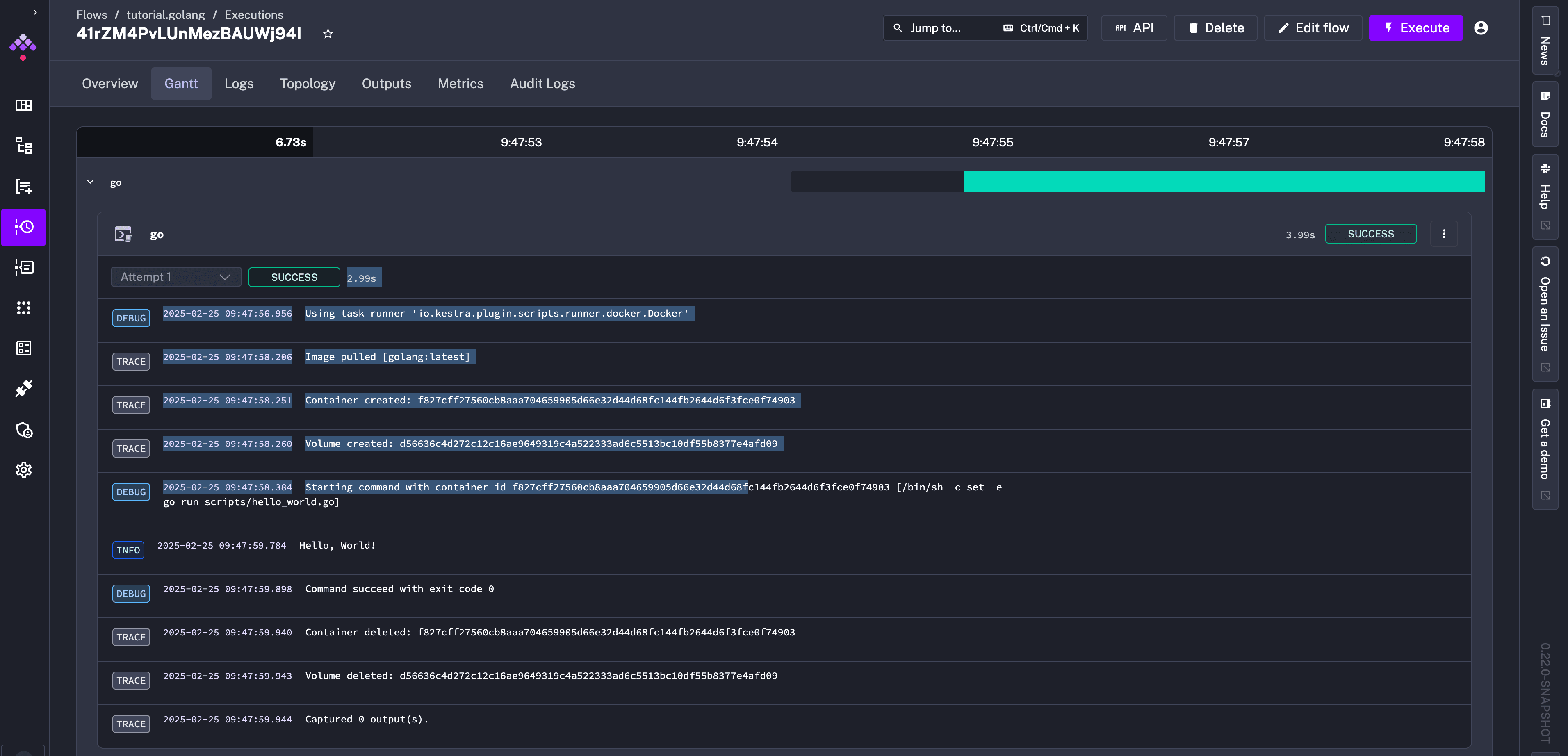
Once saved, click Execute, and you can see the "Hello World" message in the execution logs.
For more examples of running scripts in Docker containers, check the Script tasks page.
Run a script task with Process task runner
Alternatively to executing commands in a Docker container, you can run a Shell command as a child process in the Kestra host with the Process task runner. The example flow below demonstrates running a simple "Hello World" Shell script specifying the taskRunner
as type: io.kestra.plugin.core.runner.Process
:
id: process_script_runner
namespace: company.team
tasks:
- id: shell
type: io.kestra.plugin.scripts.shell.Commands
taskRunner:
type: io.kestra.plugin.core.runner.Process
commands:
- echo "Hello World!"
The Process task runner is useful if you want to access local files, for example, to take advantage of locally configured software libraries and virtual environments. For more details, check out the Process task runner documentation
Next steps
Congrats! 🎉 You've completed the tutorial.
Next, you can dive into:
- Architecture
- Key concepts
- Plugins to integrate with external systems
- Deployments to deploy Kestra to production.
Was this page helpful?