ESC
All(0)
emoticon icon

No results found for the current search

  1. ✨ Our New Product Overview Video is Out Watch it

Item 1 of 1
Kestra, Open source declarative data orchestration
  • Product
    • Open Source
      Explore Kestra's Core Capabilities

    • Enterprise Edition
      Security and Governance for Enterprise Needs

    • Cloud EditionEarly Adopter
      Register for the Cloud Edition

    • Platform Overview
      Powerful capabilities from the UI

    • Start orchestrating your first workflows.

      Quickstart Guide
      • Workflow components
        Get to know the main orchestration components of a Kestra workflow

      • Videos tutorials
        Get started with our video tutorials

  • Solutions

      Features

    • Declarative Orchestration
      Infrastructure as Code for All Your Workflows

    • Automation Platform
      Scheduling and Automation Made Easy

    • Language Agnostic
      Separate your Business Logic from Orchestration Logic

    • Kestra's Terraform Provider
      Deploy and manage all Kestra resources with Terraform

    • API-First
      Learn more about Kestra’s API features

      Use Cases

    • For Data Engineers
      Orchestrate your Data Pipelines, Automate Processes, and Harness the Power of Your Data

    • For Software Engineers
      Boost Productivity, Simplify Processes, and Accelerate Microservice Deployment

    • For Platform Engineers
      Automate, Scale, Provision and Optimize Your Infrastructure

      Industries

    • For Retail
      Empower retail businesses with an event-driven, language-agnostic orchestration platform that scales

    • For Healthcare
      Streamline data processing, accelerate research, and enhance collaboration in healthcare

    • For Automotive
      Ensure seamless operations and optimized performance across all processes.

    • Explore blueprints

      Explore blueprints
      to kick-start
      your next flow.

      Explore
  • Resources

      RESOURCES

    • Blog
      Company news, product updates, and engineering deep dives

    • Video Tutorials
      Get started with our video tutorials

    • FAQ
      FAQ about the product and the company

      DISCOVER

    • Community Overview
      Ask any questions and share your feedback

    • Partners
      Use our partner ecosystem to accelerate your Kestra adoption

    • About Us
      Discover the team and values behind Kestra

    • Platform Overview

      Gorgias, Using Declarative
      Data Engineering
      Orchestration With Kestra

      Explore
      • Customer Stories
        Learn how Enterprises orchestrate their business-critical workflows

  • Docs
  • Plugins
  • Blueprints
  • Pricing
  • Star
    Talk to us Get Started Talk to Us

Product

  • Open Source
    Explore Kestra's Core Capabilities

  • Enterprise Edition
    Security and Governance for Enterprise Needs

  • Cloud EditionEarly Adopter
    Register for the Cloud Edition

  • Platform Overview
    Powerful capabilities from the UI

Start
orchestrating your
first workflows.

Quickstart Guide
  • Workflow components
    Get to know the main orchestration components of a Kestra workflow

  • Videos tutorials
    Get started with our video tutorials

Features

  • Declarative Orchestration
    Infrastructure as Code for All Your Workflows

  • Automation Platform
    Scheduling and Automation Made Easy

  • Language Agnostic
    Separate your Business Logic from Orchestration Logic

  • Kestra's Terraform Provider
    Deploy and manage all Kestra resources with Terraform

  • API-First
    Learn more about Kestra’s API features

Use Cases

  • For Data Engineers
    Orchestrate your Data Pipelines, Automate Processes, and Harness the Power of Your Data

  • For Software Engineers
    Boost Productivity, Simplify Processes, and Accelerate Microservice Deployment

  • For Platform Engineers
    Automate, Scale, Provision and Optimize Your Infrastructure

Industries

  • For Retail
    Empower retail businesses with an event-driven, language-agnostic orchestration platform that scales

  • For Healthcare
    Streamline data processing, accelerate research, and enhance collaboration in healthcare

  • For Automotive
    Ensure seamless operations and optimized performance across all processes.

Explore blueprints

Explore blueprints to kick-start
your next flow.

Explore

RESOURCES

  • Blog
    Company news, product updates, and engineering deep dives

  • Video Tutorials
    Get started with our video tutorials

  • FAQ
    FAQ about the product and the company

DISCOVER

  • Community Overview
    Ask any questions and share your feedback

  • Partner
    Use our partner ecosystem to accelerate your Kestra adoption

  • About Us
    Discover the team and values behind Kestra

Platform Overview

Gorgias,
Using Declarative Data Engineering Orchestration
With Kestra

20 000+

executions per month
  • Customer Stories
    Learn how Enterprises orchestrate their business-critical workflows

Search

Ctrl + K
  • Get Started with Kestra
  • Getting Started
    • Quickstart
    • Plugins
    • Contribute to Kestra
    • Contribute to Kestra Documentation
    • Community Guidelines
  • Tutorial
    • Fundamentals
    • Inputs
    • Outputs
    • Triggers
    • Flowable Tasks
    • Error Handling
    • Scripts
  • Architecture
    • Main components
    • Server components
    • Deployment Architecture
    • Executor
    • Worker
    • Scheduler
    • Indexer
    • Webserver
    • Internal Storage
    • Multi-tenancy
    • Data Storage in Kestra
  • Installation Guide
    • Docker
    • Docker Compose
    • Kubernetes
    • Kubernetes on AWS EKS with Amazon RDS and S3
    • Kubernetes on GCP GKE with CloudSQL and Cloud Storage
    • Kubernetes on Azure AKS with Azure Database and Blob Storage
    • AWS EC2 with Amazon RDS and S3
    • GCP VM with Cloud SQL and GCS
    • Azure VM with Azure Database
    • DigitalOcean Droplet with Managed Database
    • Standalone Server
    • Podman Compose
    • Kestra Cloud (Alpha)
  • User Interface
    • Dashboards
    • Flows
    • Executions
    • Logs
    • Namespaces
      • Enterprise Namespace Pages
    • Blueprints
    • Settings
    • Administration
      • Triggers
      • Workers
      • Stats
      • Users
      • Service Accounts
      • Groups
      • Roles
      • Audit Logs
      • Tenants
    • Task Runs
    • Bookmarks
  • Build with Kestra
  • Concepts
    • Namespace Files
    • Revision
    • Secrets
    • Key Value (KV) Store
    • Pebble Templating Engine
    • Blueprints
    • Backfill
    • Replay
    • Data storage and processing
    • Caching
    • Editor
    • System Flows
    • System Labels & Hidden Labels
  • Workflow Components
    • Flow
    • Tasks
      • Flowable Tasks
      • Runnable Tasks
      • Task Runs
    • Namespace
    • Execution
    • Variables
    • Inputs
    • Outputs
    • Triggers
      • Schedule Trigger
      • Flow Trigger
      • Webhook Trigger
      • Polling Trigger
      • Realtime Trigger
    • Labels
    • Plugin Defaults
    • Subflows
    • Errors
    • Retries
    • Task timeout
    • Concurrency Limits
    • Descriptions
    • Disabled flag
    • States
    • SLA
    • Finally
    • afterExecution
  • Multi-Language Script Tasks
    • Programming Languages
    • Commands and Script tasks
    • Inline Scripts in Docker
    • DOCKER and PROCESS runners
    • Building a Custom Docker Image
    • Installing Dependencies at Runtime
    • Outputs and Metrics
    • Input and Output Files
    • Logging
    • Bind Mount
    • Git Clone task
    • Working Directory
  • Version Control & CI/CD
    • Version Control with Git
    • CI/CD Pipeline
      • GitHub Actions
      • GitLab CI
      • Terraform
      • Helpers
      • Azure DevOps
      • BitBucket Pipes
      • Kubernetes Operator
  • Plugin Developer Guide
    • Setup for Plugin Development
    • Gradle Configuration
    • Develop a Task
    • Develop a Trigger
    • Develop a Condition
    • Add Unit Tests
    • Document Your Plugin
    • Build and Publish a Plugin
  • How-to Guides
  • Scale with Kestra
  • Cloud & Enterprise Edition
    • Overview
      • Features
      • Enterprise Edition Setup Guide
    • Governance
      • Audit Logs
      • Namespace Management
      • Allowed & Restricted Plugins
      • Custom Blueprints
      • Log Shipper
      • Read-only Secrets
      • Secrets
      • Secrets Manager
      • Tenants
      • Worker Isolation
    • Authentication & Users
      • Authentication
      • Kestra EE API
      • API Tokens
      • Invitations
      • Role-Based Access Control (RBAC)
      • SCIM Directory Sync
        • authentik SCIM Provisioning
        • Keycloak SCIM Provisioning
        • Microsoft Entra ID SCIM Provisioning
        • Okta SCIM Provisioning
      • Service Accounts
      • Single Sign-On (SSO)
        • Configure authentik SSO
        • Google as an OIDC SSO Provider
        • Configure KeyCloak SSO
        • LDAP
        • Microsoft as an OIDC SSO Provider
        • Okta as an OIDC SSO Provider
    • Scalability & Productivity
      • Apps
      • Task Runners
      • Worker Group
    • Instance Management
      • Announcements
      • Instance Dashboard
      • Maintenance Mode
      • Versioned Plugins
    • Cloud & Enterprise Edition FAQ
  • Task Runners
    • Task Runner Overview
    • Task Runner Benefits
    • Task Runner vs. Worker Group
    • Task Runner Types
      • Process Task Runner
      • Docker Task Runner
      • Kubernetes Task Runner
      • AWS Batch Task Runner
      • Azure Batch Task Runner
      • Google Batch Task Runner
      • Google Cloud Run Task Runner
  • Best Practices
    • Flow Best Practices
    • Moving from Development to Production
    • Naming Conventions
    • Manage Environments
    • Managing pip Package Dependencies
    • Expressions with Namespace Files
    • Version Control with Git
    • Managing and purging flow outputs
    • Business Units Separation
  • Manage Kestra
  • Administrator Guide
    • Software and Hardware Requirements
    • Alerting & Monitoring
    • Troubleshooting
    • Backup & Restore
    • High Availability
    • OpenTelemetry
    • Purge
    • Configure SSL for Kestra
    • Managing Upgrades
    • Usage
    • Webserver URL
  • Migration Guide
    • 0.11.0
      • Script tasks moved to dedicated plugins
      • Deprecation of Templates
    • 0.12.0
      • Deprecation of Listeners
    • 0.13.0
      • Sync Users Access to a Default Tenant
    • 0.14.0
      • Change in managing Groups via the API
      • Recursive rendering of Pebble expressions
    • 0.15.0
      • Inputs Name
      • Migration to Micronaut 4.3
      • Schedule Conditions
      • Subflow outputs behavior
    • 0.17.0
      • JSON Object Serialization
      • Deprecation of LocalFiles and outputDir
      • Plugin Discovery Mechanism
      • Renamed Plugins
      • Volume Mount
    • 0.18.0
      • Deprecation of runner property in favor of taskRunner
      • Deprecation of Terraform task_defaults in favor of plugin_defaults
    • 0.19.0
      • Deprecation of State Store in favor of KV Store
    • 0.20.0
      • Different permissions for accessing Cluster Monitoring
      • Conditions renamed
      • Custom plugins
      • Elasticsearch indexer
      • Retrieving KV pairs from other namespaces
      • Restore Kafka queue
      • Server configuration
      • Usernames replaced by email addresses
      • Fallback on unhealthy workers
    • 0.21.0
      • Default Git Branch
      • Restarting parent flow
      • Retrieving non-existing secrets
      • Log level for stderr output
      • ME and APITOKEN user permissions
    • 0.22.0
      • Azure Log Exporter
      • Default Tenant & Multi-Tenancy
      • Enterprise Edition API changes
      • Failed Attempts Lockout
      • Helm Chart Health Check Paths
      • KV function errors on missing key
      • Version property renamed
  • Reference Docs
  • Configuration
  • Expressions
  • API Reference
    • Cloud & Enterprise Edition API
    • Open Source API
  • Terraform Provider
    • Data Sources
      • kestra_binding
      • kestra_flow
      • kestra_group
      • kestra_kv
      • kestra_namespace
      • kestra_namespace_file
      • kestra_role
      • kestra_service_account
      • kestra_template
      • kestra_tenant
      • kestra_user
      • kestra_user_api_tokens
      • kestra_worker_group
    • Guides
      • Provider configurations
      • Working with Yaml
    • Resources
      • kestra_app
      • kestra_binding
      • kestra_dashboard
      • kestra_flow
      • kestra_group
      • kestra_kv
      • kestra_namespace
      • kestra_namespace_file
      • kestra_namespace_secret
      • kestra_role
      • kestra_security_integration
      • kestra_service_account
      • kestra_template
      • kestra_tenant
      • kestra_user
      • kestra_user_api_token
      • kestra_user_password
      • kestra_worker_group
  • Server CLI
  • Kestra EE CLI
docsui

Logs​Logs

Contribute
  • Edit this page
  • Join us on Slack
  • YouTube
  • GitHub
  • Twitter
  • BlueSky
  • LinkedIn

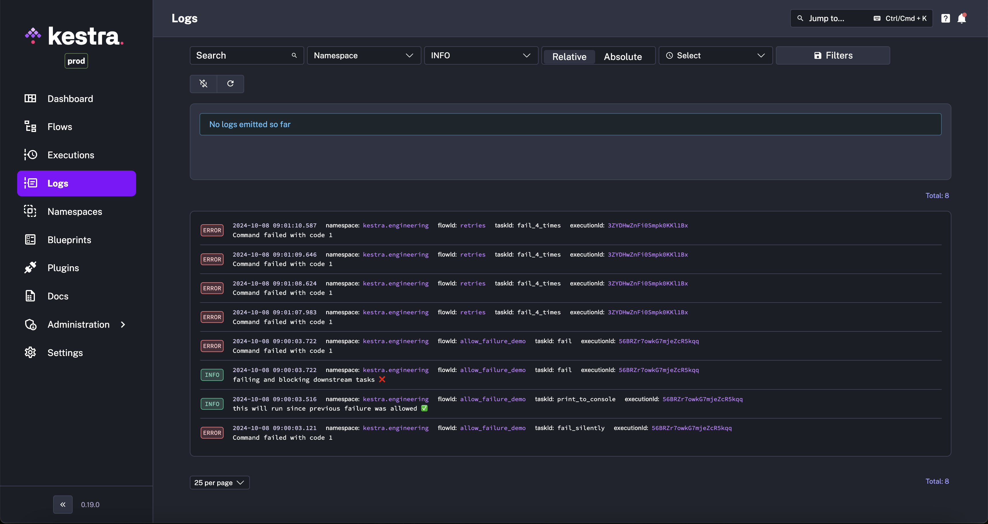
Manage Logs generated by tasks.

On the Logs page, you have access to all task logs.

Kestra User Interface Logs Page

On this page, you can filter by:

  • Namespace
  • Log level
  • Time period

You can search for key words too.

Logs Filter

Was this page helpful?

UiExecutions
UiNamespaces
Kestra's logo

Open Source Declarative Data Orchestration

Get Kestra updates

Stay up to date with the latest features and changes to Kestra

Product
  • Platform Overview
  • Open Source
  • Enterprise Edition
  • Kestra Cloud
  • Pricing
Solutions
  • Use Cases
  • Declarative Orchestration
  • Automation Platform
  • API First
  • Code in Any Language
  • Terraform Provider
  • Airflow vs Kestra
  • Prefect vs Kestra
  • Dagster vs Kestra
  • AWS Step Functions vs Kestra
Community
  • Community Overview
  • Blog
  • Write for Us
  • Slack
  • GitHub
Docs
  • Documentation
  • Plugins
  • Blueprints
  • Getting Started
  • Administrator Guide
  • FAQ
Company
  • About Us
  • Careers Hiring!
  • Contact Us
  • Customer Stories
  • Partners Ecosystem

© 2025 Kestra Technologies. Developed with on 🌎.

Privacy Policy / Cookie Policy

Slack