Configure Settings for Kestra.
On the Settings page, you are able to configure the Kestra UI. These configuration options are on a per-user basis.
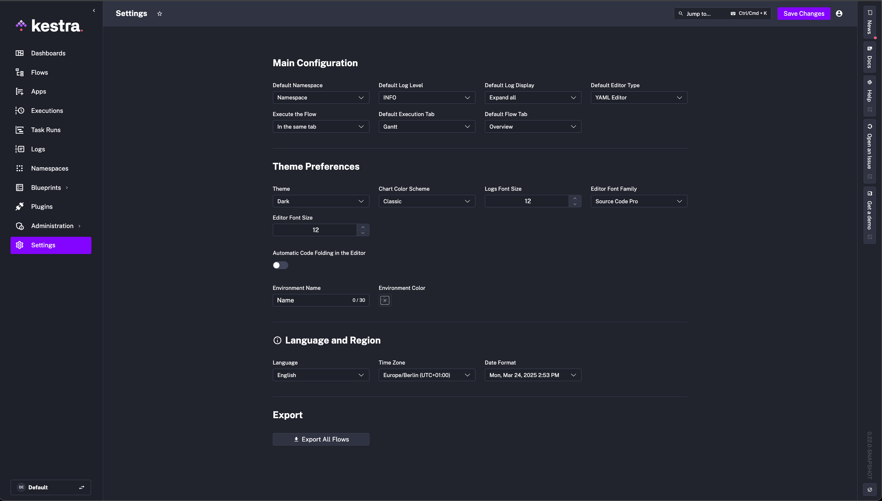
Main Configuration
Options you can configure under Main Configuration include:
- Default Namespace: e.g.,
company.team
- Default Editor Type: e.g., "YAML Editor" or "No Code Editor"
- Default Log Level: e.g.,
TRACE
- Default Log Display: Expand all, Collapse all, or Expand only failed tasks
- Execute the Flow: In the same tab or in a new tab
- Default Execution Tab: Sets which Execution tab you are directed to (e.g., Gantt, Logs, Outputs, etc.) after executing a flow.
- Default Flow Tab: Sets which flow tab you are immediately on when clicking on a flow (e.g., Overview, Topology, Edit, etc.)
Theme Preferences
Kestra allows you to have a Light or Dark mode.
You can also specify the Editor to be a separate Light or Dark mode too. In addition, you can adjust the font size and family for the Editor too.
There's also the option to change the environment name and color to help you identify if you have multiple Kestra instances, for example a dev
and prod
environment.
Below is a detailed list of the Theme Preferences you can configure:
- Theme Mode: Dark or Light
- Chart Color Scheme: Classic (red-green) or Kestra (pink-purple)
- Editor Theme: Dark or Light
- Editor Font Size: e.g., 12 — arbitrary integer number
- Editor Font Family: one of the following:
- Source Code Pro
- Courier
- Times New Roman
- Book Antiqua
- Times New Roman Arabic
- SimSun
- Automatic Code Folding in the Editor: a toggle, by default toggled off
- Environment Name: e.g., dev, staging, prod
- Environment Color: select a color from the color picker
Language and Region
- Language: English, German, Spanish, French, Hindi, Italian, Japanese, Korean, Polish, Portuguese, Russian, or Chinese
- Time Zone: e.g., Europe/Berlin (UTC+02:00)
- Date Format: choose one of the following formats:
- 2024-09-30T12:44:34+02:00
- 2024-09-30 12:44:34
- 30/09/2024 12:44:34
- Sep 30, 2024 12:44 PM
- Mon, Sep 30, 2024 12:44 PM
- September 30, 2024 12:44 PM
- Monday, September 30, 2024 12:44 PM
You can change the date and time of your Kestra instance. However, note that this does not affect Schedule triggers or the time that your Kestra flows will execute on. By default, those will run on UTC. This setting is only for the UI display.
Export
You can also export all of your flows as a .zip
file. This allows you to back up your flows or migrate them to another instance of Kestra.
Was this page helpful?